吉林白山电厂制氢控制系统
更新:2012-12-29 09:19:42 点击:
FDQ分立式循环水电解制氢装置其工艺流程先进、合理,控制方式安全、可靠,FDQ分立式循环水电解制氢装置已被国家科技部审定为国家创新基金高科技产品项目。电解槽采用了独特的槽体结构,对电极、密封垫片等材料都作了改进。制氢系统的控制全部采用PLC+上微机,运行过程中的充氮置换、补水、不合格氢气放空等操作全部自动完成。
水电解制氢装置所制取的氢气可广泛用于电力、电子、冶金、化工、建材、宇航、原子、气象等需要氢气的行业,做为冷却气、保护气、原料气、还原气和燃料气。
详情
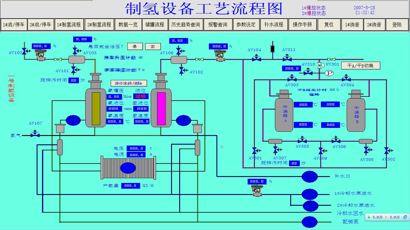
本控制系统采用GE PLC9070系列+IFIX组态软件
控制系统由上位监测管理系统、以太网、GENIUS网以及下位机PLC控制系统、现场设备、仪器仪表等组成,是一个以网络通讯为基础的集管理、监测、控制一体化的生产系统。上位监测管理系统由两台工业控制计算机组成,通过以太网和PLC主站连接通讯。PLC主站与两个分站之间的通讯采用GE专用的GBNIUS工业总线网及远程扩展方式实现。整个PLC控制系统采用三个分站加本地热备冗余主站的结构形式。
上位机控制系统画面:
相关











